WordPress Yazı Görüntüleme Analizi, içeriklerinizin gerçek performansını ölçmenizi sağlayan gelişmiş bir WordPress eklentisidir. Bu eklenti yalnızca bir yazının kaç kez açıldığını göstermez. Ziyaretçilerin sayfada ne kadar kaldığını, içeriğin ne kadarını incelediğini ve hangi kaynaklardan geldiğini de takip eder. Böylece içeriklerinizi tahminle değil, verilerle değerlendirirsiniz.
Ziyaretçilerin bir blog yazısını çok görüntülemesi elbette önem taşır. Ancak tek başına görüntüleme sayısı çoğu zaman yeterli olmaz. Çünkü bir içeriğin gerçek gücünü anlamak için ziyaretçinin davranışına da bakmanız gerekir. Okur yazıda ne kadar süre kalıyor, sayfayı ne kadar aşağı indiriyor, başka bir içeriğe geçiyor mu, bütün bu sorular içerik kalitesini daha açık gösterir. İşte WordPress Yazı Görüntüleme Analizi tam bu ihtiyaca cevap verir.
Klasik görüntüleme sayaçları genelde sadece rakam sunar. Ben bu eklentiyi geliştirirken daha fazlasını hedefledim. Sayının arkasındaki kullanıcı davranışını görünür kılmak istedim. Böylece site sahipleri hangi yazının gerçekten ilgi çektiğini, hangi içeriğin yüzeysel trafik aldığını ve hangi kaynakların daha nitelikli ziyaretçi getirdiğini daha net görebilir.
İçerik üretmek tek başına yetmez. İçerik üreticilerinin, ürettikleri içeriği doğru okuması da gerekir. Sağlam veriler sayesinde daha doğru kararlar alırsınız. Doğru kararlar ise başlıkları, içerik planlarını ve bağlantı düzenini güçlendirir. Bu yüzden WordPress Yazı Görüntüleme Analizi, basit bir sayaçtan çok daha fazlasını sunar.
Neden sıradan bir görüntüleme sayacı artık yeterli değildir?
Birçok WordPress sitesi hâlâ yalnızca “Ziyaretçiler bu yazıyı kaç kez görüntüledi?” sorusuna odaklanır. Oysa bu yaklaşım eksik kalır. Bir sayfa çok sayıda ziyaret alabilir; fakat kullanıcı birkaç saniye sonra çıkabilir. Böyle bir durumda yüksek görüntüleme sayısı gerçek ilgiyi göstermez.
Bazen tam tersi bir tablo ortaya çıkar. Daha az trafik alan bir içerik, okuru daha uzun süre sayfada tutabilir. Ziyaretçi yazının büyük bölümünü okuyabilir, alt başlıklara göz atabilir ve başka içeriklere geçebilir. Böyle yazılar çoğu zaman daha değerlidir. Çünkü asıl farkı tıklama değil, etkileşim yaratır.
Tam bu noktada site sahiplerinin daha güçlü bir ölçüm yaklaşımı kullanması gerekir. Site sahibi yalnızca kaç kişinin geldiğini değil, gelen kişinin ne yaptığını da görmek ister. Hangi yazılar dikkat çekiyor, hangi içerikler beklentiyi karşılamıyor, hangi trafik kaynakları daha güçlü sonuç veriyor, bu soruların cevabı içerik stratejisini doğrudan etkiler.
Ben eklentiyi geliştirirken bu ihtiyacı merkeze aldım. İçerik üreticisinin eline daha anlamlı veriler vermek istedim. Çünkü içerik üreticileri, güçlü içerik planını güçlü verilerle kurar. Yalın rakamlar çoğu zaman yanıltır; davranış verileri ise çok daha gerçekçi bir tablo sunar.
WordPress Yazı Görüntüleme Analizi eklentisi ne yapar?
WordPress Yazı Görüntüleme Analizi, WordPress sitelerindeki yazı bazlı görüntülemeleri takip eden gelişmiş bir çözümleme eklentisidir. Kullanıcı bir yazı sayfasını açtığında sistem görüntüleme kaydı oluşturur. Ardından ziyaretçinin sayfada geçirdiği süreyi ve kaydırma hareketini izler. Böylece yalnızca ziyaret sayısını değil, içeriğin gerçek etkisini de ölçersiniz.
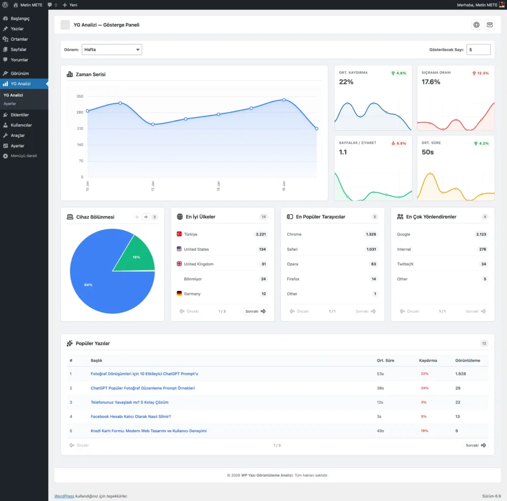
Yönetim paneli bu verileri anlaşılır ve düzenli biçimde önünüze getirir. Sistem; zaman çizelgelerini, cihaz dağılımını, tarayıcı bilgilerini, ülke kırılımını, yönlendiren kaynakları ve popüler yazıları tek bir ekranda toplar. Sonuç olarak verileri yalnızca toplamaz, aynı zamanda hızlı biçimde yorumlarsınız.
- Ziyaretçiler hangi yazıları gerçekten okuyor?
- Hangi içerikler yalnızca tıklama alıyor?
- Ziyaretçilerin büyük bölümü taşınabilir aygıtlardan mı geliyor?
- Hangi tarayıcılar daha yüksek etkileşim üretiyor?
- Hangi ülkelerden gelen trafik daha güçlü sonuç veriyor?
- Hangi kaynaklar daha nitelikli ziyaretçi getiriyor?
- Sitede hangi içerikleri daha görünür alanlara taşımalısınız?
Öne çıkan özellikler
Otomatik görüntüleme sayacı ve anlık güncelleme
Kullanıcı yazı sayfasını açtığı anda eklenti görüntüleme kaydını otomatik olarak işler. Böylece site sahibi her yazı için güncel veriyi kolayca takip eder. Sayacı ister sabit görünümle ister hareketli güncelleme ile kullanabilirsiniz. Bu ayrıntı sayfaya daha canlı bir görünüm kazandırır.
Bunun yanında büyük sayıları daha okunabilir göstermek için eklenti kısaltmalı gösterim seçenekleri de sunar. Bu özellik özellikle yüksek trafik alan sitelerde görsel düzeni korur. Bu özellik sayfa dengesini bozmaz, sayacı daha temiz gösterir.
Etkileşim süresi ve kaydırma derinliği takibi
Bir yazının gerçekten işe yaradığını anlamak için yalnızca açılma sayısına bakmak yetmez. Bu nedenle eklentiye etkileşim süresi ve kaydırma derinliği takibini ekledim. Kullanıcı sayfada kısa süre kalıyorsa bu durum başlık ile içerik arasında uyumsuzluk olduğunu gösterebilir. Buna karşılık ziyaretçi yazının büyük bölümünü inceliyorsa içerik güçlü ilgi üretiyor demektir.
Bu iki veri, içerik kalitesini değerlendirme sürecinde önemli rol oynar. İçerik üreticisi böylece sadece tıklamayı değil, gerçek okuma davranışını da görebilir. Sonuçta içerik geliştirme sürecini daha bilinçli ilerletirsiniz.
Yönetim panelinde ayrıntılı gösterge alanı
Yönetim panelinde yer alan çözümleme ekranı, verileri tek bakışta anlamayı kolaylaştırır. Sistem grafikleri, dağılımları ve kaynak bilgilerini düzenli biçimde gösterir. Kullanıcı farklı dönemleri karşılaştırabilir, hangi içeriklerin yükselişe geçtiğini fark edebilir ve zaman içindeki eğilimleri rahatlıkla okuyabilir.
Kullanıcılar; bugün, hafta, ay veya tüm zamanlar gibi dönem seçenekleri sayesinde daha geniş değerlendirme yapabilir. Bu yapı, düzenli içerik yöneten siteler için ciddi kolaylık sağlar.
Popüler yazılar bölümü, blok desteği ve kısa kod kullanımı
Eklentinin topladığı veriler yalnızca yönetim panelinde kalmaz. Eklenti, popüler yazıları sitenin ön yüzünde göstermenize de imkân tanır. Bu alanı bileşen olarak kullanabilir, düzenleyici bloğuna ekleyebilir veya kısa kod yardımıyla dilediğiniz yere yerleştirebilirsiniz.
Liste düzeni, ızgara görünümü ve küçük görünüm seçenekleri farklı tasarımlara uyum sağlar. İsteyen kullanıcı küçük görseli, özeti, tarihi ve ek bilgi alanlarını açabilir ya da kapatabilir. Böylece en çok ilgi gören içerikleri daha görünür hâle getirirsiniz ve ziyaretçiyi diğer yazılara daha kolay yönlendirirsiniz.
Esnek sayaç yerleşimi ve görünüm ayarları
Her tema aynı yapıyı kullanmaz. Bu yüzden sayaç yerleşimini esnek tuttum. Kullanıcı sayacı başlıktan sonra, içerikten önce, içerikten sonra, yorumlardan önce ya da elle belirlediği bir noktada gösterebilir. Bu esneklik, eklentinin farklı tema yapılarıyla daha rahat uyum kurmasını sağlar.
Renk, yazı ve genel görünüm ayarları da bu yapıyı destekler. Böylece temanız mevcut tasarım dilini korur ve eklenti sayfada yabancı durmaz. Tasarım bütünlüğüne önem veren siteler için bu ayrıntı önemli avantaj sağlar.
Bu eklenti kimler için uygundur?
Bu eklenti özellikle blog yazarları, içerik üreticileri, kurumsal yayın yapan markalar, haber siteleri ve arama görünürlüğüne önem veren site sahipleri için güçlü bir çözüm sunar. Çünkü yalnızca ziyaret sayısını görmek çoğu zaman yetmez. Daha nitelikli içerik yönetimi daha ayrıntılı veri ister.
Kişisel blog sahibi biri hangi yazılarının gerçekten ilgi çektiğini bu eklenti sayesinde kolayca anlayabilir. Kurumsal siteler ürün ve hizmet içeriklerinin ne kadar dikkat topladığını ölçebilir. Düzenli yayın yapan platformlar hangi konuların daha fazla etkileşim oluşturduğunu rahatça görebilir.
Niş alanlarda yayın yapan projeler için de eklenti ciddi fayda sağlar. Bazen daha az trafik alan içerikler çok daha yüksek ilgi üretir. Bu fırsatları fark etmek ve benzer başlıklara yönelmek uzun vadeli büyüme açısından büyük değer taşır.
Arama motoru uyumu açısından neden değerlidir?
Arama motoru uyumu yalnızca sıralama almakla ilgili değildir. Aynı zamanda içerik kalitesi, kullanıcı deneyimi ve sayfa içi davranışlarla da ilgilidir. Bu nedenle arama motorları, ziyaretçilerin bir yazıya çok tıklamasını tek başına yeterli kabul etmez. Okurun sayfada kalması, içeriği incelemesi ve başka sayfalara geçmesi de önem taşır.
Bu eklenti, arama motoru uyumu çalışmalarında daha bilinçli hareket etmenize yardım eder. Hangi yazılar kullanıcıyı daha uzun süre tutuyor, hangi sayfalar ziyaretçiyi erken kaybediyor, hangi içerikleri yeni bağlantılarla desteklemelisiniz, bu soruların cevabını veriye bakarak verebilirsiniz.
Örneğin etkileşimi düşük kalan bir içeriği yeniden düzenleyebilirsiniz. Başlığı güçlendirebilir, giriş bölümünü iyileştirebilir, alt başlıkları daha net kurabilir ve metnin akışını daha okunabilir hâle getirebilirsiniz. Buna karşılık güçlü etkileşim alan yazılardan yeni içerik fikirleri de çıkarabilirsiniz.
Ayrıca popüler yazıları görünür alanlara taşımak site içi bağlantı yapısını da güçlendirir. Böylece ziyaretçi sadece tek sayfada kalmaz, başka içeriklere de geçer. Sonuç olarak ziyaretçilerin sitede geçirdiği süre artar ve içerik dolaşımı güçlenir.
Başarım odaklı veri yapısı
Bir çözümleme eklentisinin yalnızca kapsamlı olması yetmez; aynı zamanda hızlı ve dengeli çalışması gerekir. Ben eklentiyi geliştirirken bu dengeyi özellikle korudum. Çok veri toplayan ama siteyi yavaşlatan bir yapı uzun vadede sorun çıkarır.
Bu nedenle veri yapısını daha verimli olacak şekilde kurguladım. Günlük yazı toplamlarıyla ayrıntılı görüntüleme kayıtlarını aynı yerde tutmadım. Böylece hem raporlama gücünü korudum hem de sayaç tarafında hızlı sonuç almayı mümkün kıldım. Toplam görüntüleme bilgisini de hızlı erişim sağlayacak ayrı bir yapıyla değerlendirdim.
Bu yaklaşım özellikle büyüyen sitelerde büyük fark yaratır. Trafik arttıkça düzenli veri yapısının önemi daha da yükselir. Kullanıcı hem ayrıntılı rapor alır hem de ön yüzde hız kaybı yaşamaz.
İstenmeyen çoğalmayı önleme ve ölçüm doğruluğu
Görüntüleme sayacı kullanan sitelerde en yaygın sorunlardan biri verinin yapay biçimde şişmesidir. Sayfa yenilemeleri, aynı ziyaretçinin kısa aralıklarla tekrar giriş yapması ya da yoğun istekler sonuçları yanıltabilir. Böyle bir durumda içerik performansını doğru yorumlamak zorlaşır.
Ben bu sorunu azaltmak için tekil izleme düzeni ve yoğun istek koruması ekledim. Aynı kaynaktan gelen tekrar görüntülemeleri belirli ölçüler içinde kontrol altında tuttum. Bu sayede sonuçlar daha temiz, daha dengeli ve daha güvenilir hâle geldi.
Sağlıklı çözümleme için temiz veri gerekir. Kirli veri yanlış kararlar doğurur. Yanlış kararlar da içerik planını zayıflatır. Bu yüzden ölçüm doğruluğu eklentinin temel bileşenlerinden biri oldu.
Güvenlik ve gizlilik yaklaşımı
Bugün veri toplayan her sistem güvenlik ve gizlilik konusunda açık bir yaklaşım sunmak zorundadır. Ben de eklentiyi tasarlarken bu konuyu temel öncelikler arasında tuttum. Kullanışlı bir araç üretmek kadar, sorumlu bir yapı kurmak da önem taşır.
Eklenti veri toplarken gereksiz kişisel bilgi depolamaz. Gerekli alanlarda özet düzeyde işlem yapar. Ziyaretçi verisini ihtiyaç dışı biçimde saklamaz. Kullanıcı isterse dış kaynaklı ülke tespiti hizmetini kapatabilir. Bu yaklaşım özellikle gizlilik hassasiyeti yüksek siteler için önemli bir güven alanı oluşturur.
Güvenlik tarafında da kontrollü bir veri akışı hedefledim. Böylece sistem hem işlevsel hem de dengeli çalışır. Benim için güçlü bir eklenti yalnızca çok özellik sunan bir yazılım değildir; aynı zamanda güven veren bir çözümdür.
Hızlı kullanım seçenekleri
Bir eklenti güçlü olabilir; ancak kullanımı gereksiz yere karmaşıklaşırsa değer kaybeder. Bu nedenle kurulum sonrası hızlı kullanım seçeneklerine özel önem verdim. Sayaç alanı için kısa kod desteği sundum. Popüler yazılar bölümü için de ayrı kısa kod yapısı hazırladım.
Buna ek olarak düzenleyici bloğu ve bileşen desteği ekledim. Böylece hem klasik tema kullananlar hem de blok tabanlı düzenleyiciyle çalışanlar eklentiyi rahat biçimde kullanabilir. Bu esneklik daha geniş bir kullanıcı kitlesine hitap etmesini sağlar.
Çok dilli yapı ve teknik uyumluluk
WordPress eklentilerinde teknik uyumluluk büyük önem taşır. Bu nedenle eklentiyi farklı projelerde sorunsuz çalışacak bir temelle hazırladım. Güncel WordPress sürümleriyle ve uygun PHP sürümleriyle uyumlu bir yapı kurdum. Böylece kullanıcı kurulumu daha rahat yapar ve kullanım sürecinde daha az sorun yaşar.
Aynı zamanda çok dilli yapıyı da destekledim. Farklı dillerde yayın yapan siteler için esneklik önemli bir avantaj sağlar. Çeviri uyumlu yapı sayesinde metinleri başka dillere daha kolay uyarlarsınız. Özellikle birden fazla dil kullanan projelerde bu özellik ciddi rahatlık sunar.
İçerik planlamasında neden güçlü bir yardımcıdır?
İçerik yönetiminde en önemli sorulardan biri şudur: “Hangi yazıya daha fazla yatırım yapmalıyım?” Bu soruya doğru cevap vermek için yalnızca görüntüleme sayısına bakmak yeterli değildir. İçeriğin kullanıcıyı ne kadar tuttuğunu, ziyaretçinin ne kadar aşağı indiğini ve hangi kaynaktan gelen trafiğin daha verimli olduğunu da görmeniz gerekir.
WordPress Yazı Görüntüleme Analizi bu planlamayı daha akıllı hâle getirir. Yüksek görüntüleme alıp düşük etkileşim üreten yazıları fark edebilirsiniz. Ardından bu içeriklerde başlığı, giriş bölümünü ya da anlatım akışını geliştirebilirsiniz. Aynı şekilde daha düşük trafik alıp güçlü ilgi oluşturan yazıları belirleyip benzer konularda yeni içerikler planlayabilirsiniz.
Bu yaklaşım içerik üretimini rastgele bir süreç olmaktan çıkarır. Yerine daha ölçülebilir, daha bilinçli ve daha sürdürülebilir bir yapı getirir. Özellikle uzun vadeli yayın planı kuran siteler için bu fark çok değerlidir.
Kullanıcı davranışını anlamak neden bu kadar önemlidir?
Tıklama sayısı çoğu zaman yalnızca ilk adımı gösterir. Oysa içerik başarısını anlamak için kullanıcının sonraki adımlarını da görmeniz gerekir. Ziyaretçi sayfada uzun süre kalıyorsa içerik dikkat çekiyor olabilir. Ziyaretçi yazının büyük kısmını kaydırıyorsa içeriği doğru bir anlatım düzeniyle kurgulamış olabilirsiniz. Belirli cihazlardan gelen kullanıcılar daha yüksek etkileşim gösteriyorsa teknik yapı o alanda güçlü çalışıyor olabilir.
Ben eklentiyi geliştirirken bu görünmeyen tabloyu görünür hâle getirmek istedim. Çünkü kullanıcı davranışı, içerik kalitesinin en güçlü göstergelerinden biridir. Sayılar başlangıç sağlar; davranış verileri ise çok daha derin bir okuma sunar.
Bu nedenle WordPress Yazı Görüntüleme Analizi yalnızca bir sayaç eklentisi değildir. Aynı zamanda site sahibine içeriklerini daha bilinçli değerlendirme imkânı veren güçlü bir yardımcıdır.
Popüler yazıları öne çıkarmak neden önemlidir?
Bir sitedeki güçlü içerikler büyük fırsatlar taşır. Ancak site sahipleri bu içerikleri görünür alanlara taşımazsa içerikler beklenen katkıyı tam veremez. Bu yüzden popüler yazıları öne çıkarmak hem ziyaretçi deneyimi hem de içerik akışı açısından çok önemlidir.
Eklentide yer verdiğim popüler yazılar bölümü tam bu amaçla çalışır. En çok ilgi gören içerikleri listeleyebilir, bunları ana sayfada, kenar alanda ya da yazı içi bölümlerde gösterebilirsiniz. Böylece ziyaretçiyi yeni içeriklerle daha hızlı karşılaştırırsınız.
Bu yapı yalnızca görünürlük sağlamaz. Aynı zamanda site içi dolaşımı da artırır. Okur tek yazıda kalmaz, başka sayfalara da geçer. Sonuçta ziyaretçilerin sitede geçirdiği süre artar ve içerikler arasında daha güçlü bağ kurarsınız.
Bu eklentiyi neden geliştirdim?
WordPress ekosisteminde yazı görüntüleme sayacı eklentisi bulmak zor değildir. Ancak birçok çözüm ya çok basit kalır ya da içerik performansını yüzeysel biçimde yorumlar. Ben daha açıklayıcı, daha işlevli ve daha stratejik bir araç geliştirmek istedim.
Bu yüzden yalnızca görüntüleme sayısına odaklanmadım. Etkileşim kalitesini merkeze aldım. Hangi yazı öne çıkıyor, hangi içerik güncelleme istiyor, hangi kaynak daha nitelikli ziyaretçi getiriyor, bu soruların cevabını daha güçlü bir yapıyla sunmayı amaçladım.
Benim için iyi bir eklenti sadece çalışan bir yazılım değildir. Aynı zamanda kullanıcıya daha doğru kararlar aldıran bir yardımcıdır. WordPress Yazı Görüntüleme Analizi tam olarak bu anlayışla ortaya çıktı.
Sonuç: WordPress içerik başarısını daha akıllı ölçmek isteyenler için güçlü bir çözüm
WordPress Yazı Görüntüleme Analizi, sıradan bir görüntüleme sayacı değildir. Eklenti; görüntüleme sayısı, etkileşim süresi, kaydırma derinliği, cihaz bilgisi, tarayıcı verisi, ülke kırılımı ve yönlendiren kaynak gibi alanları bir araya getirir. Böylece içeriklerinizi daha derin, daha doğru ve daha bilinçli biçimde değerlendirirsiniz.
Bunun yanında popüler yazılar bölümü, esnek sayaç yerleşimi, kısa kod desteği ve düzenleyici blok uyumuyla ön yüzde de güçlü bir kullanım sunar. Güvenlik, gizlilik, hız ve kullanım kolaylığı arasında dengeli bir yapı kurar. Eklenti, içerik üretimini rastgele ilerleyen bir süreç olmaktan çıkarır ve daha veriye dayalı bir düzene taşır.
Eğer WordPress sitenizde hangi içeriklerin gerçekten işe yaradığını görmek, yayın planınızı güçlü verilerle geliştirmek ve popüler yazılarınızı daha etkili biçimde öne çıkarmak istiyorsanız, WordPress Yazı Görüntüleme Analizi sizin için güçlü bir yardımcı olacaktır.
Eklenti Detay ve İndirme: WordPress Yazı Görüntüleme Analizi







Henüz yorum yok